Transatel Console


The Transatel Console is a developer-focused dashboard that provides visibility into your API integration. It enables you to track API calls, configure and manage data streams, and test event delivery during development and integration phases.

API & Events monitoring

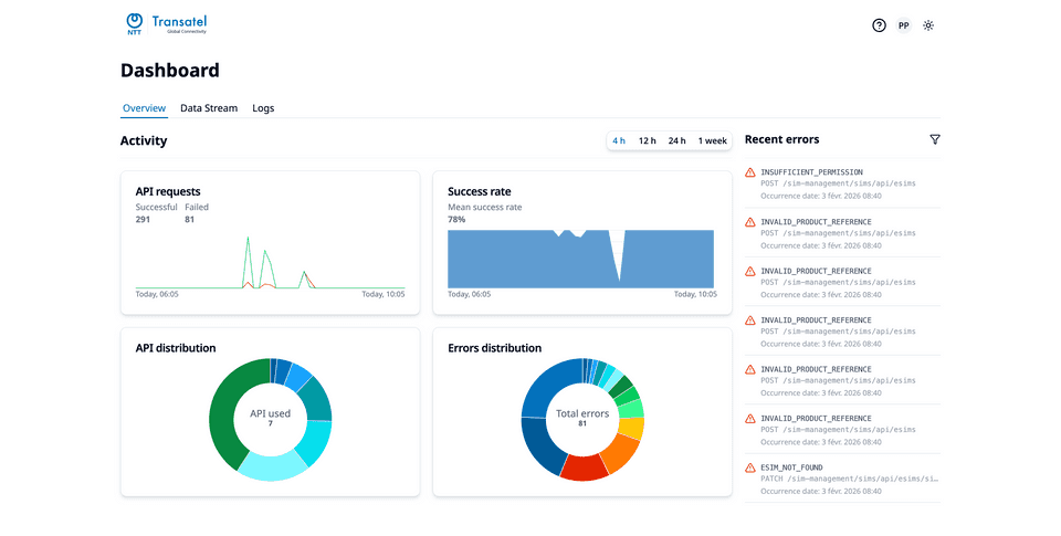
The Transatel Console provides both a high-level, aggregated overview via dashboards and a detailed, granular view of all API requests and event data. This gives you clear visibility into your API and event activity. You can filter requests and events using multiple criteria, enabling in-depth troubleshooting and a better understanding of your integration’s behavior.

Dashboard
Dashboard

Data stream configuration

The Transatel Console offers intuitive setup wizards to configure your data streams for webhook endpoints or Azure Event Hubs. After creation, you can view, modify, enable, disable, or delete a data stream at any time. You can also simulate any event you have subscribed to in order to test your integration.

Data stream
Data stream